서버 신청 현황
서버 신청 현황 같은 경우 데시보드 옆 메뉴바에서 경로 확인이 가능합니다

서버 신청 -> 서버 신청 현황
나오는 페이지

이 페이지에서는 유저가 신청한 서버들의 상황을 볼수 있습니다.
만약에 서버가 생성이 관리자가 메일로 거절 사유를 보내고 옆에 보이는 거절 사유에도 표시가 됨니다.
진행중이라고 표기 되는 경우는 관라자가 제출이후 아무동작을 하지 않있거나 승인은 되었지만 제작중 아닐때 표시가 됨니다.
안내사항
만약에 이의제기를 하고 싶은 경우 관리자에게 이메일을 보내주시면 대응 해드리겟습니다. 관리자: lyw514549@gmail.com보유 서버
보유 서버를 보는 방법은 옆 메뉴바에서 보실수 있습니다.

위 사진에서 보면 서버 이름이 뜨는 경우가 있고 안뜨는 경우가 있는데.
표시별 상황
- 서버 이름이 정상적으로 뜬다 -> 관리자가 서버 승인을 해서 제작한 경우입니다.
- 제작중입니다 라고 뜬다 -> 관리자가 서버 승인을 했지만 서버를 제작한 경우입니다.
- 아직 승인되지 않았습니다 -> 관리자가 아직 승인을 안한 상태이거나 거절되었을 때 표시가 됨니다. (아래 필독 꼭 한번 볼것!)
필독!
거절된 신청이 계속 표시되지만, 관리자가 가끔 확인하여 신청 내역을 삭제합니다. 삭제된 후에는 표시되지 않으므로 걱정하지 않으셔도 됩니다.보유 서버 세부 정보
보유 서버 세부 정보를 보는 방법은 옆 메뉴바에서 자신의 서버 이름이 표시가 되면 클릭하면 접근 할수 있습니다.

나오는 페이지

지금부터는 번호 대로 설명을 해드리겟습니다.
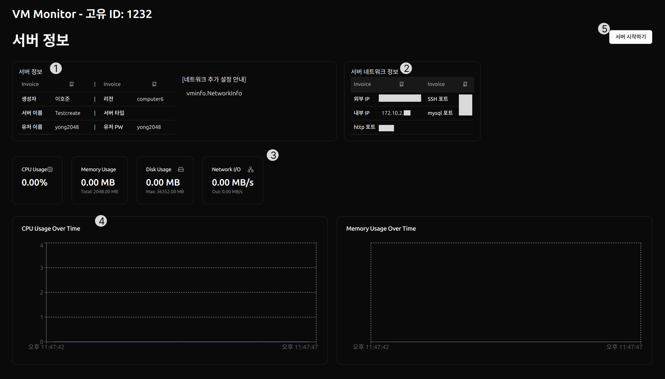
1번 서버 정보
자신이 신청한 정보를 다시 볼수있고 관리자가 네트워크 대해 설명한 코멘트를 볼수 있습니다.
안내사항
혹시 이해를 못하신 경우나 궁금하신 사항이 있으면 관리자 이메일로 문의 부탁드림니다.관리자: lyw514549@gmail.com
2번 서버 네트워크 정보
DCP와 다르게 ASW-PSMT에서는 내부 IP가 자동으로 할당이 되며 학과에서 필요한 실습 기본 포트도 제공이 되어서 화면에 나와있는 포트로 접속 하시면되겟습니다.
안내사항
만약에 포트가 더 필요한 경우 건의사항 게시판에 올려주시면 관리자가 반영후 이메일로 결과를 전송해드리겟습니다.CPU, Memory, Disk, Newtwork 사용현황을 하번에 볼수 있습니다.
만약에 서버가 꺼진 경우 0으로 표기가 될수 있습니다.
3,4번 그래프
CPU나 메모리 같은 경우 그래프를 통해서 어느시간때에 부하가 걸린지 알수 있게 표시 했습니다.일정 초당 API를 받아와서 그래프가 표시됨니다.
주의사항
사용자가 판단 할때 자원이 부족하거나 증측을 원하는 경우 관리자에게 문의 부탁드림니다.5번 서버 시작
DCP와 달리 ASW-PSMT에서는 서버를 수동으로 킬수 있습니다. 그래서 서버가 생성되면 처음에는 꺼져 있어서 이 버튼을 눌려주시기 바람니다.
안내사항
눌려도 안켜지는 경우는 관리자에게 문의 바람니다.(과도한 서버 시작 버튼을 클릭 할경우 서버에 과부하가 올수 있습니다.)피드벡
이 페이지가 당신에게 도움이 되었나요?
Glad to hear it! Please tell us how we can improve.
Sorry to hear that. Please tell us how we can improve.